Performance

From SharpTrader Arbitrage Software Wiki: A Detailed Overview of High-Speed Trading Technology
Jump to navigation Jump to search

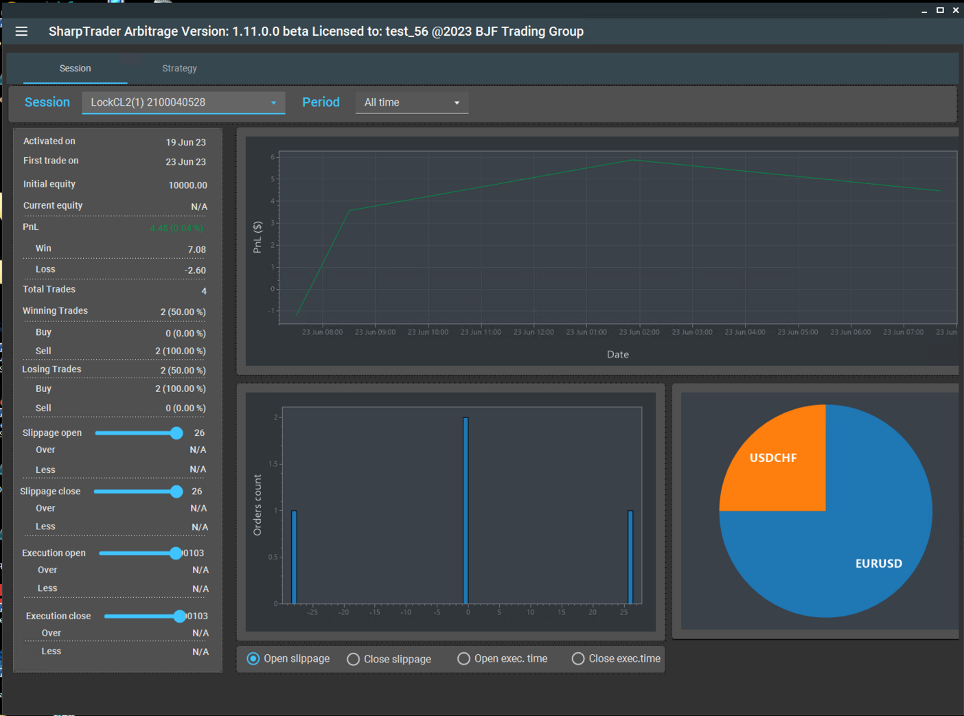
Analyze performance for each session.

Session - you can select a session for the analysis.

Period - you can select a period for the analysis.


  • Activated on - the date when the session was added.
  • First trade on - the date when the first trade was executed.
  • Initial equity - initial equity on the account when the session was added.
  • Current equity - current equity for the account.
  • PnL - profit/loss level on the account in deposit currency and percentages for the selected period.
    • Win-win on the account in the deposit currency for the selected period.
    • Loss- loss on the account in the deposit currency for the selected period.
  • Total trades - number of trades on the account for the selected period.
  • Winning trades - number and percentage of winning trades on the account for the selected period.
    • Buy - number and percentage of winning trades in buy on the account for the selected period.
    • Sell - number and percentage of winning trades in sell on the account for the selected period.
  • Losing trades - number and percentage of losing trades on the account for the selected period.
    • Buy - number and percentage of losing trades in buy on the account for the selected period.
    • Sell - number and percentage of losing trades in sell on the account for the selected period.
  • Slippage open - Using this slider, you can set the amount of slippage for orders opening and determine how many orders were opened with a slippage higher than the set one and how many with lower slippage than the set one.
    • Over - number of orders with slippage higher than the set one.
    • Less - number of orders with slippage higher than the set one.
  • Slippage close - Using this slider, you can set the amount of slippage for orders closing and determine how many orders were opened with a slippage higher than the set one and how many with lower slippage than the set one.
    • Over - number of orders with slippage higher than the set one.
    • Less - number of orders with slippage higher than the set one.
  • Execution open - Using this slider, you can set the execution time for orders opening and determine how many orders were opened with an execution time higher than the set one and how many with lower execution time than the set one.
    • Over - number of orders with execution time higher than the set one.
    • Less - number of orders with execution time higher than the set one.
  • Execution close - Using this slider, you can set the execution time for orders closing and determine how many orders were closed with an execution time higher than the set one and how many with lower execution time than the set one.
    • Over - number of orders with execution time higher than the set one.
    • Less - number of orders with execution time higher than the set one.